电子制冷块的应用 多联机电路板功能介绍与系统组成

小编头像

小编

管理员

发布于:2026年04月14日

101 阅读 · 0 评论

多联机电路板功能介绍与系统组成

57G各品牌空调技术手册,点检代码,视频,软件,仿真.....详情点击链接:暖通空调技术资料,火辣辣的干货, 关注本号,私信回复:资料,了解详情。

多联机也称变冷媒流量多联式空调系统,由一台室外机连接数台不同或相同型式、容量的直接蒸发式室内机,构成一套单一制冷/热循环空调系统。采用一次换热方式的直接蒸发式空调系统,即冷媒在室外机经压缩后,直接通过室内机与室内侧空气进行热交换,制冷制热通过四通阀转换。相对水机,多联机构成简单,室内外机由冷媒管连接,设计简单,且安装节省空间,单独管理,又可集中管理,小面积实用单体控制节能。

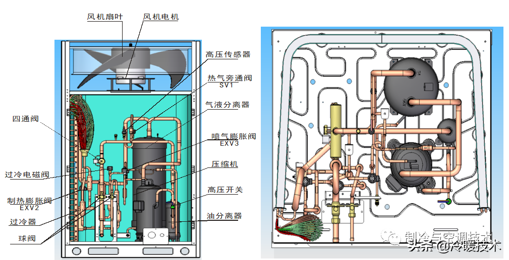
多联机系统常见部件说明

1、压缩机

为了能连续不断地制冷,需用压缩机将已汽化的低压蒸气从蒸发器中吸出并对其做功,压缩成为高温高压的过热蒸气排入冷凝器中(提高压力是为了使制冷剂蒸气容易在常温下放出热量而冷凝成液体)。

所以,压缩机有使制冷剂升压和输送制冷剂的作用。压缩机的种类有:

活塞式压缩机;

转子式压缩机;

涡旋式压缩机;

螺杆式压缩机;

离心式压缩机。

2、电子膨胀阀

维系和控制制冷系统运行所需的压力差,精确调节进入蒸发器的冷媒流量。电子膨胀阀由步进电动机驱动。电子膨胀阀其接线端有5根引出线,分别是A+橙、A-红、B+黄、B-黑、COM灰,A+、A-、B+、B-任意2相之间电阻约在94~100Ω,任意一相与公共端之间的电阻约在47~50Ω ,驱动电压常用 DC12V 。需要注意,品牌不一样可能会有些差别。

3.四通阀

实现机器制冷与制热的切换及制热时除霜功能。一般情况下,其控制线圈在制冷时断电,制热时通电。线圈电阻约在1000~1800Ω。

4、气液分离器

其主要作用是将来自蒸发器的低压制冷剂中的液态制冷剂分离出来,以保证压缩机吸入的是饱和或过热制冷剂蒸气,防止压缩机产生液击。

5、油分离器

其主要作用是将油气分离,把压缩机工作时带出的润滑油及时送回压缩机,这样既保证压缩机的运行安全,又避免了过多的润滑油进入系统,影响传热。其位置在压缩机的排气管路上,中、上部有进、出气口,下部有出油口。

6、压力传感器

压力传感器是安装空调室管路上,进行压力检测的装置,将压力检测的结果传输到电脑板,从而对空调机其他零部件进行控制。

判断是否正常,可单独通电,看零点输出是否准确,如果准确,加压,看输出是否有变化,如有变化,说明传感器本身是没有问题的。传感器是一种检测装置,能感受到被测量的信息,并能将感受到的信息,按一定规律变换成为电信号或其他所需形式的信息输出。

7.温度传感器

温度传感器俗称探头,常用热敏电阻作为温度传感器的材料,是将温度转换为电阻变化的器件。热敏电阻利用半导体的电阻随温度上升而减少这一特性,是一种具有负温度特性的电阻。

常用热敏电阻阻值(25℃):10kΩ 、20kΩ、50kΩ等。(附表为10KΩ传感器与温度变化表,可作测量参考)

8、制冷剂

R410A制冷剂是由R32(二氟甲烷)和R125(五氟乙烷)组成的混合物。R410A外观无色,不浑浊,易挥发,沸点-51.6℃,凝固点-155℃。R410A制冷剂压力比R22高约60%,单位制冷量比R22高45% ,吸湿性强,用PAG合成油 。

9、润滑油

矿物油是过去广泛使用的冷冻油,PAG合成油用于HFC制冷剂矿物油与新冷媒不相容,使制冷循环无回油,还易形成油泥导致堵塞系统。合成油吸湿性强(一般是矿物油10倍以上,最多能达几十倍)。

10、压缩机驱动板

它可为压缩机提供变频电源,还有调节频率的功能,压缩机的转速范围在0-100RPS。

11、滤波板

电源滤波板的作用一是消除电网杂波对机器的影响,同时也阻断了变频机器高频干扰对电网的污染。滤波板在断电状态下,电源入口与电源出口各相基本为直通状态,电阻几乎为0;相与相间,相与零间,相与地间电阻较大,在10MΩ以上。因电容充电原因,测量时,电阻值会渐渐变大。

12.电桥

将三相交流电转换成两相直流电,以利变频器给压缩机提供电源。断开端子连接线时,UV/UW/VW间电阻无穷大,呈断开状态;PU/PV/PW 和 NU/NV/NW之间为单向导通状态。正常通电时, U/V/W间有交流380V,P/N间有540V左右的直流输出。

13、外机MCU板

MCU就是电路上的微控制器,写进各种程序就可以做出相关的指令来控制相关的电路,如下图所示,多联机的拨码、地址等,我们常用的调试功能都在上面。

14、外机PCB

PCB板主要功能是固定控制电路元件,并提供电路板上电路元件的互连。电路板主要包括控制板、显示板、遥控板、变频板等,室内外机控制板相互通信,达到共同控制空调的目的。如下图所示,常见的通讯、压力保护、电磁阀控制等都在此板子上面。

同飞股份:公司纯水冷却单元主要应用于电力电子装置制冷领域 用于冷却电力电子装置中的电力半导体器件

同花顺(300033)金融研究中心5月24日讯,有投资者向同飞股份(300990)提问, cpu,Apu,显卡散热水冷,矿机水冷,公司有业务吗,能开拓吗

公司回答表示,感谢您的关注,公司的主要产品包括液体恒温设备、电气箱恒温装置、纯水冷却单元以及特种换热器,产品系列多,且涉及的下游应用领域广泛。数控装备、电力电子装置制冷领域为公司核心应用领域,公司纯水冷却单元主要应用于电力电子装置制冷领域,用于冷却电力电子装置中的电力半导体器件,可以广泛用于新能源发电场SVG、盾构机、工程船、风电变流器、储能电池、石化管线等应用场景。谢谢。

本文源自同花顺金融研究中心

相关问答

电子制冷 片隔个塑料可以制冷么?

可以,但一点,必须中间间隔一个金属块。用于迅速带走电子制冷片,的冷量,再使用金属块隔着塑料制冷。不然影响制冷片的寿命和效果。可以,但一点,必须中间间隔一...

电子制冷的 好处?

当然可能。尤其是热端采用水冷之类不耗能的散热方式时,cop分分钟>1。虽然比起蒸发式制冷(也就是传统空调那种)的三点几的cop还是很低,但是各有优点吧~当然可...

电子制冷的 部件叫什么?

答:电子制冷的部件叫半导体制冷片。电子制冷利用温差电制冷原理,主要制冷元件为半导体制冷片,配合散热片和直流风扇散热器。在室温条件下,电子制冷初次...

制冷 片能加 制冷 剂吗?

制冷分为电子制冷和压缩机制冷;电子制冷及半导体制冷,即LZ说的制冷片是核心组件;压缩机制冷是需要添加制冷剂、冷媒的;如果是普通饮水机改装的话:电子制冷(...

电子制冷 式空调是怎么制冷的?

制冷工作原理制冷时,制冷压缩机将蒸发器(室内换热器)内的低温低压制冷气体吸入汽缸,经过压缩机做功,使之成为压力和温度都较高的气体,经过四通换向阀导入...

制冷 片原理?

制冷片也叫热电半导体制冷组件,帕尔贴等,是指一种分为两面,一面吸热,一面散热,起到导热的贴片,本身不会产生冷。简单而言制冷片能够制冷是半导体p-n结在电...

电子制冷 原理?

原理半导体制冷片的工作原理是:当一块N型半导体材料和一块P型半导体材料联结成电偶对时,在这个电路中接通直流电流后,就能产生能量的转移,电流由N型元件...

什么东西能 制冷 水箱?

冷水机是一种水冷却设备,冷水机是一种能提供恒温、恒流、恒压的冷却水设备。冷水机,在行业中分为风冷式冷水机和水冷式冷水机两种,冷水机在温度控制上分为低温...

除了可以用于各种 电子 元器件外,还可以用作 制冷 材料.如图...

[回答](1)由短文提供的信息可知,①电路的电路流方向是从N型半导体铜片A流向P型半导体,铜片A会从空气吸收热量,应置于冰箱的箱内,从冰箱内吸收热量,使电冰...

制冷 片哪一面是 制冷的 ?

分正反面,红线是正端,黑线是负端。制冷片上标有型号的一面为冷面,没有字的一面为热面。在正端电压高于负端时,冷面制冷,热面散热。电压反过来的话冷热面也会...

标签:

相关阅读